Participant
July 4, 2024
Question
search and replace a color shade in a table cells
- July 4, 2024
- 1 reply
- 152 views
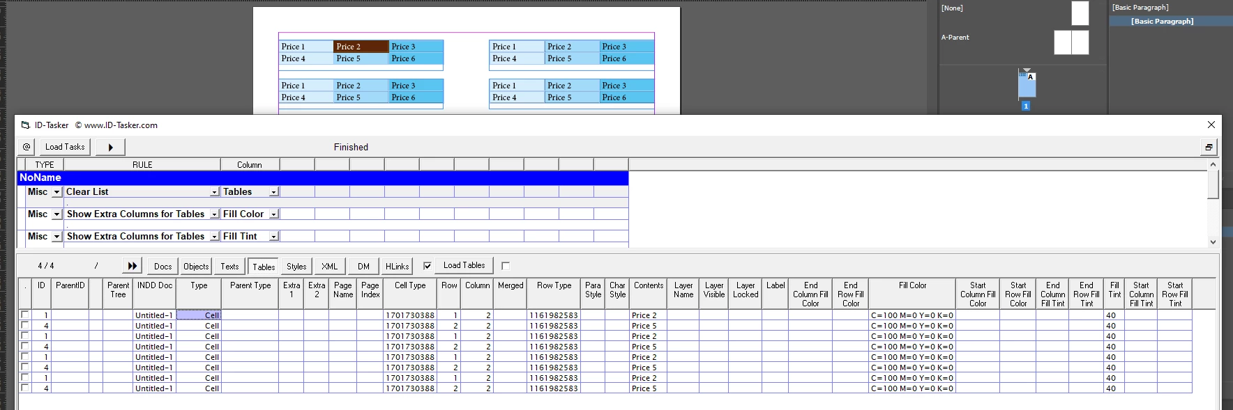
Hello everyone,
I want to search for a color in several tables on several pages and replace it with another.
the color I'm looking for has a hue of 40%. I'm using the Find/Replace Color function, but it can't find the 40% hue range. it's not working.
precision: tables are in a text block
can you help?
thanks
